1- Installation de WebMin
1.1- Introduction/Prérequis
WebMin est une interface Web connectée sur le serveur, permettant de gérer celui-ci autrement que par la ligne de commande dans un terminal.
Nous devons disposer de :
* Un RPi 3, 4, ou 5 préalablement installé,
* Un PC sous linux (Base Debian si possible tel que LinuxMint) situé sur le même réseau que le RPi,
* Une connexion SSH valide.
1.2- Création de la Repository
Dans un terminal, passer les commandes suivantes :
User@Pc: curl -o setup-repos.sh https://raw.githubusercontent.com/webmin/webmin/master/setup-repos.sh
Cette commande télécharge le fichier setup-repos.sh à l'endroit d'ou vous lancez la commande.
sudo sh setup-repos.sh
Saisir votre mot de passe
Cette commande lance le fichier de script setup-repos.sh afin de créer la repositoty permettant d'installer WebMin.
1.3- Installation de WebMin
Dans un terminal, passer les commandes suivantes :
User@Pc: sudo apt install --install-recommends webmin
Saisir votre mot de passe
Cette commande installe WebMin.
2- Lancement de WebMin
Ouvrir un browser Internet (FireFox, Chrome, Safari, ...)
Dans la barre d'adresse saisissez https://adresse IP du RPi:10000
Exemple : https://192.168.0.100:10000
C'est sur le port 10000 que WebMin fonctionne.
Saisir l'identifiant du RPi et le mot de passe (noté lors de la création de la SD Card).
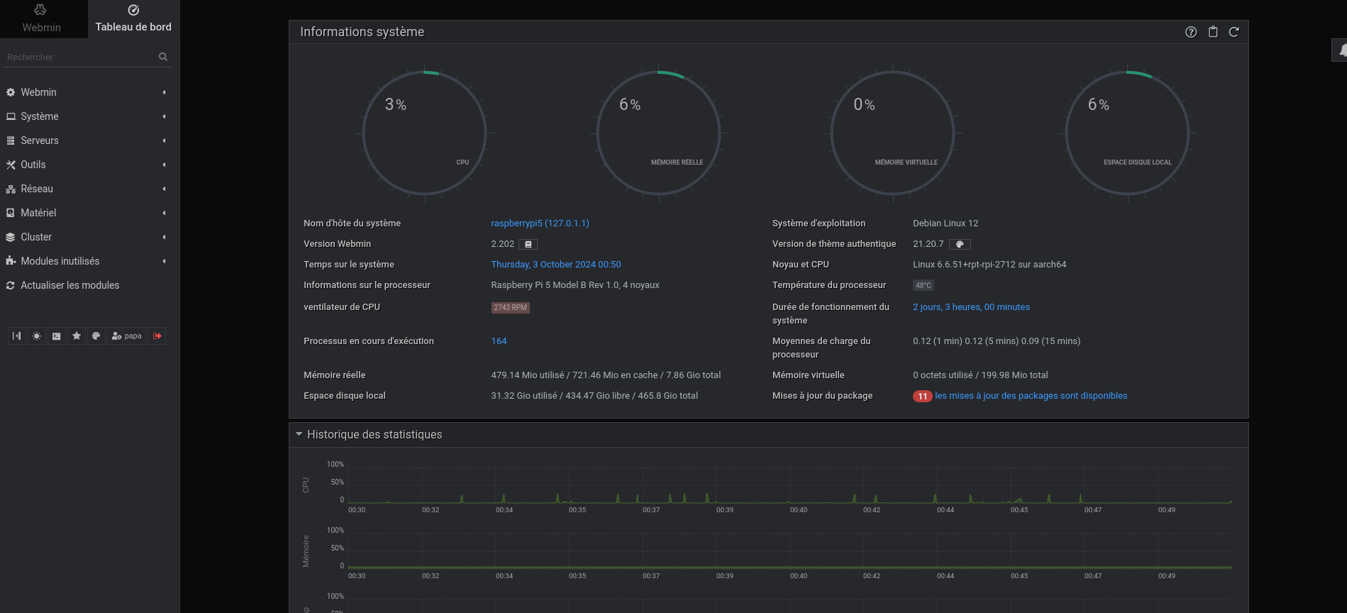
Le tableau de bord de WebMin s'ouvre.
